最好的电子音响科技diy制作网站

haoDIY_音响电子电脑科技DIY小制作发明

当前位置: 主页 > 音响DIY > 胆机DIY > 前级DIY >

《西电》105A前級-大修之後重現皇者本色

时间:2012-08-31 10:43来源:未知 作者:admin 点击:
美國老牌西電WesternElectric如何迷倒天下眾生,筆者曾於早幾期《膽機世界》已引述過了幾點,古老《西電》早期已擁有歷久不衰的「江湖地位」,其特色之處講之不盡;寫也寫之不盡,除了好聲之外又因老西電極其稀有和相當昂貴。在音響市場,能有緣接觸或試聽者
美國老牌西電Western Electric如何迷倒天下眾生,筆者曾於早幾期《膽機世界》已引述過了幾點,古老《西電》早期已擁有歷久不衰的「江湖地位」,其特色之處講之不盡;寫也寫之不盡,除了好聲之外又因老西電極其稀有和相當昂貴。在音響市場,能有緣接觸或試聽者少之又少,而更令老西電蒙上一面神秘的面紗。到底86A、124B、106A有多少人有緣一睹或一聽?筆者接觸過不少古董身份顯赫的西電機,算是緣份亦是福氣。偶爾有《西電》的慕名訪者來臨敝店或透過遠洋電郵的查詢,當然若能一一滿足他們好奇的心願,是為禮貌和分享鑑賞的回應,本應是樂事。但是在百忙當中的我,總有或多或少未能全圓人願,在此順道致歉!請見諒!況且,筆者每為文,均並非為個人利益的買賣為出發點;以在下才疏學淺和有限的電子技術知識,向各讀者剖析各名器,是出自一片熱誠的分享,多一次研究、討論的分享;互相都因此而得益,我想!積極態度是進取的發燒友必備因素之一。       

  早前筆者在撰寫《西電》No.106A前級膽還未知當時這106A的交易市價,時隔數月,消息透露這對經在下診症的珍品前級,以高至十四萬港元的價錢進行了交易手續,得知這個價錢的成交,可算是雙方面的恭喜,和給了筆者對此機的最新行情,多謝通知!
有意踏足《西電》玩家行列者,No.106A已算是非常罕有,難得一見!令人牽腸掛肚,四出尋覓芳蹤。若再來一更令人雀躍的喜訊!比起No.106A更罕有、稀有兼價值高出一倍左右的《西電》No.105A圖(1);試問《西電》迷誰會「走漏眼」麼!體型「高頭大馬」的No.105A比前者的No.106A高出一大截身位,重量和聲音「量」的增益,No.106A算是「小弟弟」啊!圖(2)《西電》No.105A還有兩個大錶頭,在視覺上已給人更專業的感覺。

圖(1)
《西电》105A前級-大修之後重現皇者本色

圖(2)
《西电》105A前級-大修之後重現皇者本色

線路分析:
基本上,除了外形體態的分別之外,106A和105A有很多相近之處。第(一)電源牛T3 “360C”是同一型號。第(二)輸出牛T2的型號同是 “185A”,輸出管和整流管同是336A和274A。
而不同之處值得留意的有幾點:
第(一)No. 105A的輸入五極管310A之前的輸入牛之間多了一級三極管262B;因此更令No.105A有70db的高增益 (一般前級的Line Amp通常是15至20db)。圖(3) 第(二)輸入牛:No.105A是用285L與No.106A所用的285E的輸入接線選擇有些不同;輸入牛285L的輸入端是用一組線圈以“抽頭”方式分成四個接點,可選擇30 ohm和600 ohm輸入,而輸入牛285E是用兩組150 ohm線圈,可作並聯或串聯150 ohm和600 ohm的輸入選擇。圖(3a)
圖 (3)
《西电》105A前級-大修之後重現皇者本色
圖(3a)
《西电》105A前級-大修之後重現皇者本色
圖(3b)
《西电》105A前級-大修之後重現皇者本色

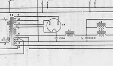
電源處理:No.150A的高壓整流部份經274A整流膽得出的直流依靠第一級的濾波電容C10.1 / 8uf ,接著就是L.1扼流圈choke和C10.2 / 8uf作主要π型濾波,我們看見線路圖(3b)電源部份的L.2和L.3是分級供電的。L.2 / 221H是供應輸出膽336A;而L.3 / 221A是獨立供電給310A五極管再經π型電阻R4/60k降壓後供電給輸入管262B。優點是可減低兩級或三級放大的五相電源干擾,因而取得更穩定和平直的直流供電 ;相比No.106A型號的“胞弟”少了一組的L.3 ,可見 “大哥” No.105A就較完善多一點了。

濾波電容:
我們還留意得到這No.105A前級所有的電源濾波和分級π型降壓電容,每單聲道用了六個8uf 450v的電容;如因單以電源處理的電容來計算,總電值是48uf。在初學者或新派大電容主義者往往有所懷疑,這麼低容量的電容足夠提供全機的供電能量嗎?《西電》就告訴你,實質的深層意義理論是可行的,而且比起無限大電容理論的學說更成功;在供電與儲電的回電速度更快。須知的是愈低容量的電容在充/放電的時間速度是愈快;可理解是電源牛T3/360c和整流管274A有足夠接近所需用電量十倍的能量,就無須倚賴大電容儲電。
可知愈大電容量的電容潛伏的電感愈大,兼且其充/放電時間速度慢了,又形成了更大的聲音渲染和累贅。筆者早於約八年前於《發燒音響》曾詳細闡釋有關這論點(建議翻閱參考)。
  另外,交流 “hum”聲處理方面,《西電》也是一成功例証,當年代的設計師們靈活的運用扼流圈choke和電容的數值配合,足以應付合理可接受的低hum聲和兼顧靚聲共存的設計。圖(4)這《西電》No.105A和No.106A正有相當卓越的表現,無論音色、速度、動態、頻寬……都凌駕於現今很多大名牌之上,而且古老《西電》的名機在有識之士眼中所佔的心目中超然的地位;更不是一般凡夫所能領略的!圖(4a) 左邊是原裝古董插座式電容,右邊是修理工人裝上的新裝電容。
圖(4)

《西电》105A前級-大修之後重現皇者本色
圖(4a)
《西电》105A前級-大修之後重現皇者本色
圖(5)
《西电》105A前級-大修之後重現皇者本色

輸出牛

《西電》前級No.106A和No.105A這兩兄弟,同是採用 “185A”輸出牛,按特性是相同的輸入和輸出阻抗;有少許不同的是No.106A的輸出牛是印刷的字樣,而No.105A則是刻字的輸出牛圖(5);如果按推算!相信是刻字的是較高質素(較早期),若在聲音表現相距不遠和在這兩不同機又在不同時候的比較,缺少了客觀而公平的比較,因此暫不下定論。

  這 “185A”輸出牛有600 ohm Line輸出和4 ohm Monitor輸出。一般的常理是使用600 ohm的輸出,但整台前級是有70db的增益放大(比No.106A更高),所以用這No.105A配一般的後級都是出現音量過大而導致難以控制的情況。但我們可以靈活性的使用4 ohm Moniter輸出端作Line Amp的輸出,因此使用這輸出時,則祗有20db的增益,早前也提過No.106A也同是可使用4 ohm Monitor輸出,很多時不少初學者或某些不靈活變通的用者,祗有頑固的依數據指示而不敢大膽假設、細心分析者;就錯過了這4 ohm輸出原是最令人神往之處。又因較易匹配後級,因此聲音表現得更從容和更闊的頻應仲展。

  另外若將這輸出端接上高效率喇叭,就可以欣賞到0.5 watt的幼細音質,可能是無與匹敵的。看圖(6) 輸入和輸出的接線座,既然這No.105A 己有很大的增益;輸入端的選擇,毫無疑問祗可接600 ohm即輸入座的編號 “1”和 “2”。輸出組600 ohm編號是 “7”和 “8”。而4 ohm Monitor輸出座編號是 “9”和 “10”。

不幸的遭遇:
  這對No.105A前級來問診時已知兩聲道音量不平衡,並同時告知購自東洋,經日本大師抽掉了輸入牛,可減低了放大倍率……此話云云。機主除了關注兩聲道平衡問題之外,還要求使它全面恢復原狀,連接回輸入牛和零件的配對也是此手術重點。開棺驗屍,即時令人慨嘆之事不得不提,圖(7)做了記號 “圈”著的部份,若對古董或西電機不太熟識者,可能不易看出破綻!但一經細察,輸入牛廢了是可見的。 又發現音量控制volume直通連接輸出管336A的柵極輸入端,噢!這No.105A是高於No.106A一倍的身價;那麼就祇是用了No.105A的三份之一?廢了輸入牛285L、262B輸入管和310A放大推動級,即是失去此機的三份之二的功能,等同損失了按這比例計算的價值,哀哉!
圖(6) 
《西电》105A前級-大修之後重現皇者本色
圖(7) 
《西电》105A前級-大修之後重現皇者本色
圖(8)

《西电》105A前級-大修之後重現皇者本色
圖(9)  
《西电》105A前級-大修之後重現皇者本色

動手術:
  因這機被改動範較大,而且截斷的連接電線亦相當之多 圖(8)。再者,50多年機齡的老機內的綿布接線表面顏色已難於辨認,短時間不易將斷線還原接駁,祇有按步逐級的跟查並連接。
首先將音量控制連接從336A的柵極處移除,圖(9) 拆下來的一堆 “含銀”接線和不必要的電容。按著,依線路圖的零件線路接通310A推動管與336A輸出管,就單以這兩級來看這線路結構就即是No.106A的放大部份。若將 “訊號產生器”接上310A的輸入處(柵極),再同時在輸出接線排的編號 “7”和 “8”接上示波器,就可測試得到這機的放大工作情況。

  事情並不是這麼順利!在示波器上觀察得到的是hum聲還高於訊號的一倍有多,這麼強大的hum聲是先要解決的事情。再看!發現了這東洋 “摩王”竟將這前級的燈絲改加設了直流燈絲的整流和濾波電容。這是理解的!因為強勁的 "hum" 聲總要正視!一般想法是改了直流燈絲供電是可在某程度上降低hum聲;但在接地的處理方面早已出現了問題;即使改用直流燈絲方式乜無濟於事。

  另一點令人費解的是,為何用10 ohm 5w的電阻將336A的燈絲電壓降低至 5V呢?圖(7) 可知這三種管子262B、310A和 336A同是10V的燈絲供電呢?此舉真有點令人不敢苟同!於是,晚輩祇好先將這 10 ohm電阻移除,同時將這三支管子的燈絲依線路圖的並聯方式接通,然後再將外加整流和濾波電容拆下,將這三支管子的燈絲接線接往電源牛的燈絲處;再將接地的螺絲加緊,好奇!現在這兩級放大的情況如何?再從示波器觀察,噢!成功了!很清晰的訊號正弦波,完全看不出 hum聲的雜波。 

  又有一點不合理的手法,以跡象看,似乎有人曾試圖在310A管子輸入柵極處加上低頻過濾電路,是否目的是阻隔50~60Hz的音頻,繼而可降低交流 hum聲?不得而知!於是晚輩將這組零件拆下 圖(10),再將262B三極輸入管接通310A,在這情況!這機失去了三份之二的工作能力得以尋回,而西電No.105A的機身應有的價值也失而復得了! (责任编辑:admin)
织梦二维码生成器
顶一下
(2)
100%
踩一下
(0)
0%
------分隔线----------------------------
发表评论
请自觉遵守互联网相关的政策法规,严禁发布色情、暴力、反动的言论。
评价:
表情:
用户名: 验证码:点击我更换图片
栏目列表
推荐内容